节能环保
十八款禁用看尿口入口丨太原热力瑞光热电厂1060万m2供热热电联产项目案例
来源: 时间:2020-10-23

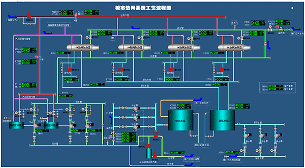
城市供热智能调度管理系统为实现供热生产信息化、现代化,建立统一的运行调度、管线管理和应急指挥为一体的综合生产指挥系统。通过该系统可实现从热源到管网再到换热站的实时生产数据的监控管理,实现管网联网、环网运行调度功能,可直观、高效的调整各种参数,准确、及时的处置供热事故,从而达到科学调度、节能增效、减少事故的效果。

城市热网工艺系统流程图

太原热力瑞光热电厂(一期)2×300MW 空冷式供热机组热电联产项目的配套项目,包括隔压换热站、一次供热管网和热力站的建设。设计供热面积 1060 万 m2,供热负荷 622MW。采用三级热水管网系统的供热方式,一级管网设计供、回水温度为 140/80℃,设计压力为 2.5MPa;二级管网设计供、回水温度为130/70℃,设计压力为 1.6MPa;三级管网设计供、回水温度为 85/60℃。本工程设置热力站 75 座,所有热力站全部为间联方式供热,即电厂送出的高温水经隔压站由二级网送至各换热站 , 由换热站转换成85C/60C 的热水供给各热用户。

热力系统连接图

十八款禁用看尿口入口是专门从事智能化配电、自动化控制、信息化管理等产品和系统研发、设计、制作、服务为一体的科技型企业。专注生产40.5KV及以下智能高低压配电设备,各种大型传动、多传动、伺服传动、PLC控制等自动化控制设备以及设计开发能源管理、配方管理、工厂智能管理等各种信息化管理系统。尤其在节能环保、资源利用、生物化工、物料搬运等领域有着丰富的研究成果和应用经验,参与多项国家重点工程建设,获得多项发明专利及软件著作权。