十八款禁用看尿口入口,自主设计十八款禁用看尿口入口,提供现场安装与调试服务

热搜关键词: 电气控制柜 智慧泵站远程控制系统 自动化泵站控制系统 水处理控制系统 生产线控制系统

空调集中监控系统

作者: 编辑: 来源: 发布日期: 2020.10.14
信息摘要:
空调监控系统专门应用于洁净厂房、医院洁净手术室、食品洁净厂房、化工洁净厂房、电子洁净厂房、酒店、会所等。具有系统温湿度、风量、压差梯度的自动…

空调监控系统 Air conditioning monitoring system

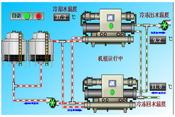
空调监控系统专门应用于洁净厂房、医院洁净手术室、食品洁净厂房、化工洁净厂房、电子洁净厂房、酒店、会所等;可以实时监测冷冻水进出温度、流量、冷却水进出温度及冷冻机、冷冻水泵、冷却水泵工作电流等参数;监测工作状态包括压缩机状态、风机状态(水冷式空调还可监测到冷却水塔的补水池液面状态、冷却水塔风扇状态、冷却水阀门状态)等各种工作状态;显示和记录各种参数变化曲线,并对各种报警状态进行实时的记录和报警处理。控制螺杆机的启停、调节温度。 可通过系统直接设定空调机的各种参数。并具有系统温湿度、风量、压差梯度的自动调节及各种安全保护、联锁、节能运行等控制功能,可以大限度地保证洁净厂房温湿度、压差的控制及精度要求,为企业生产过程提供高精度、低能耗的室内环境。

  • 空调监控系统
  • 空调监控系统

产品特点 Product features

产品特点

采用C/S架构,具有对外WEB发布功能,设中控室,通过CRT集中监视、管理;实现环境监控,掌握生产工艺过程的现状和趋势,完成生产过程的控制。 一键操作:各种操作模式自动切换,智能方便,稳定可靠。 节能模式:比例积分阀门控制冷冻水,蒸汽/热水流量,新风阀门开度控制新风量,相互合理协调自动控制,达到满意效果,实现节能减耗。 自动提醒:初/中/高效过滤器失效自动提醒,风量不够自动提醒。

产品特点

消防连锁:与防火阀,消防主机标准程度连锁。 设备报警,当系统或设备发生故障时,第一时间弹出窗口显示发生故障的设备、发生时间、地点、内容及维护措施。 系统能耗分析与节能效益统计,通过对各设备运行电力消耗等参数对设备的能耗进行分析与统计,分析节能效益及节能潜力。 报表及打印,对系统的主要运行参数、设备运行状态、能耗状况设置日报、月报和年报,报表可定时自动打印和手动实时打印。

细节展示 Detail display

  • 空调监控系统细节
  • 空调监控系统细节
  • 空调监控系统细节
  • 空调监控系统细节
  • 空调监控系统细节
  • 空调监控系统细节

自主知识产权 Independent intellectual property rights

十八款禁用看尿口入口

一种基于PID调节仪和变频器的调压空压机装置(专利号:ZL201520740443.4)

十八款禁用看尿口入口地源热泵控制系统(软著编号:2019SR0161520)

基于终端触摸屏的数据采集和监控系统(专利号:ZL201120394673.1)

【相关推荐】

查看详情 + 上一条 医院恒温恒湿控制系统
查看详情 + 下一条 厂房恒温恒湿控制系统